Dashboard
These queries generally need to be set up by an administrator but have been included here as a reference to demonstrate some of the mSupply cold chain data that can be made available on the mSupply Dashboard.
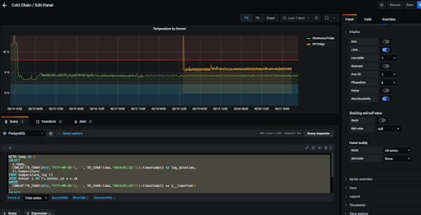
Sensor Graph
Query
WITH temp AS ( SELECT s.name, CONCAT(TO_CHAR(date,'YYYY-MM-DD'),' ', TO_CHAR(time,'HH24:MI:SS'))::timestamptz AS log_datetime, tl.temperature FROM temperature_log tl JOIN sensor s ON tl.sensor_id = s.id WHERE CONCAT(TO_CHAR(date,'YYYY-MM-DD'),' ', TO_CHAR(time,'HH24:MI:SS'))::timestamptz >= $__timeFrom() ) SELECT $__time(log_datetime), name, temperature FROM temp ORDER BY log_datetime
Unacknowledged Breaches
Query
WITH breaches AS (
SELECT
store_id,
location_id,
sensor_id,
s.name,
SUM(CASE WHEN type = 'HOT_CONSECUTIVE' or type = 'COLD_CONSECUTIVE' then 1 else 0 end) AS count_consecutive
FROM temperature_breach
JOIN sensor s ON s.id = temperature_breach.sensor_id
WHERE CONCAT(TO_CHAR(start_date,'YYYY-MM-DD'),' ', TO_CHAR(start_time,'HH24:MI:SS'))::timestamp >= $__timeFrom()
AND acknowledged='false'
GROUP BY store_id, location_id,sensor_id, s.name)
SELECT COUNT(*) FROM breaches
Batches affected
Query
WITH batch_count AS (
SELECT
temperature_breach.store_id,
temperature_breach.location_id,
sensor_id,
s.name,
il.id,
SUM(CASE WHEN type = 'HOT_CONSECUTIVE' or type = 'COLD_CONSECUTIVE' then 1 else 0 end) AS count_consecutive
FROM temperature_breach
JOIN sensor s ON s.id = temperature_breach.sensor_id
JOIN item_line il ON il.location_id = temperature_breach.location_id
WHERE CONCAT(TO_CHAR(start_date,'YYYY-MM-DD'),' ', TO_CHAR(start_time,'HH24:MI:SS'))::timestamp >= $__timeFrom()
AND acknowledged='false'
GROUP BY temperature_breach.store_id, temperature_breach.location_id,sensor_id, s.name, il.id
)
SELECT COUNT(*) FROM batch_count
Sensor battery life
Query
select sum(CASE WHEN batterylevel < 20 then 1 else 0 end) as "Low battery", sum(CASE WHEN batterylevel < 50 then 1 else 0 end) as "Battery to be replaced within month", sum(CASE WHEN batterylevel >= 50 then 1 else 0 end) as "Battery OK" from sensor s where s.is_active = true
Telegram notifications for Cold Chain
General instructions are here: https://gist.github.com/ilap/cb6d512694c3e4f2427f85e4caec8ad7
But note that you need to invite your bot, not the bot father to the channel
Temperature logs rely on the alternate server in mSupply Desktop to be synced from the tablet to the server. If the alternate server is not running then no logs will be synced (and hence nothing will show on the Dashboard).
Can see if the alternate server process is really running by checking port 8081 in Windows cmd with netstat -ano | findstr :8081
In this case process with ID 2188 is running ok.



