Cette page n'est pas encore traduite entièrement. Merci de terminer la traduction
(supprimez ce paragraphe une fois la traduction terminée)
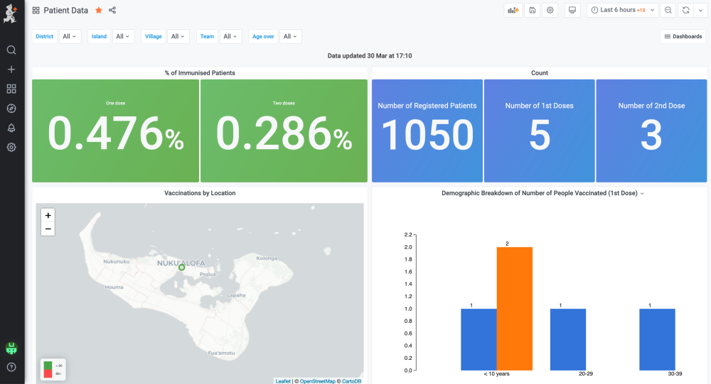
Vaccination Monitoring Dashboards
If you are using mSupply mobile for registering participants, dispensing vaccines, and recording adverse events, then you need a mechanism to report on all this information, and to manage your program. The mSupply dashboard is your friend. We have created a series of dashboards specifically for these tasks. Here's an example
Here the dashboard shows a list of people needing to be contacted for their 2nd dose (This can be exported to excel and uploaded to an SMS sending service to send a reminder)

